- 技术交流群
| 交流三群 |
![]() |
- 详细在线文档 :https://www.kancloud.cn/zlt2000/microservices-platform/919418
- 演示环境地址: http://zlt2000.cn
- 账号密码:admin/admin
- Grafana账号:zlt/zlt123
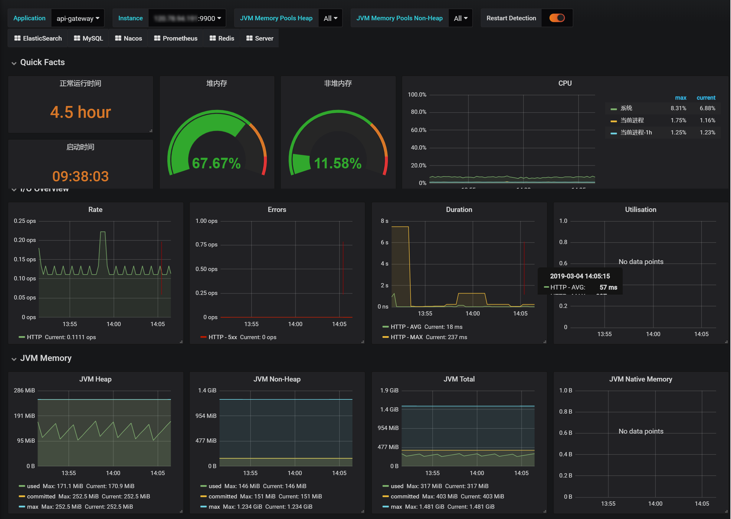
- 演示环境有全方位的监控示例:日志系统 + APM系统 + GPE系统
- Gitee地址:https://gitee.com/zlt2000/microservices-platform
- Github地址:https://github.com/zlt2000/microservices-platform
- 前后端分离的企业级微服务架构
- 主要针对解决微服务和业务开发时常见的非功能性需求
- 基于
Spring Authorization Server深度定制Spring Security真正实现了基于RBAC、jwt和oauth2的无状态统一权限认证的解决方案 - 提供应用管理,方便第三方系统接入,支持多租户(应用隔离)
- 引入组件化的思想实现高内聚低耦合并且高度可配置化
- 注重代码规范,严格控制包依赖,每个工程基本都是最小依赖
- 非常适合学习和企业中使用
重构于开源项目OCP&cp:https://gitee.com/owenwangwen/open-capacity-platform
| 分支名 | JDK | Spring Boot | Spring Cloud | Spring Security |
|---|---|---|---|---|
| master | 17 | 3.x | 2022.x | Spring Authorization Server |
| 5.x | 1.8 | 2.5.x | 2020.x | Spring Security OAuth |
| 4.x | 1.8 | 2.3.x | 2.2.x | Spring Security OAuth |
central-platform -- 父项目,公共依赖
│ ├─zlt-business -- 业务模块一级工程
│ │ ├─user-center -- 用户中心[7000]
│ │ ├─file-center -- 文件中心[5000]
│ │ ├─code-generator -- 代码生成器[7300]
│ │ ├─search-center -- 搜索中心
│ │ │ ├─search-client -- 搜索中心客户端
│ │ │ ├─search-server -- 搜索中心服务端[7100]
│ │─zlt-commons -- 通用工具一级工程
│ │ ├─zlt-auth-client-spring-boot-starter -- 封装spring security client端的通用操作逻辑
│ │ ├─zlt-common-core -- 封装通用操作逻辑
│ │ ├─zlt-common-spring-boot-starter -- 封装通用操作逻辑
│ │ ├─zlt-db-spring-boot-starter -- 封装数据库通用操作逻辑
│ │ ├─zlt-log-spring-boot-starter -- 封装log通用操作逻辑
│ │ ├─zlt-redis-spring-boot-starter -- 封装Redis通用操作逻辑
│ │ ├─zlt-loadbalancer-spring-boot-starter -- 封装Loadbalancer和Feign的通用操作逻辑
│ │ ├─zlt-sentinel-spring-boot-starter -- 封装Sentinel的通用操作逻辑
│ │ ├─zlt-elasticsearch-spring-boot-starter -- 封装Elasticsearch通用操作逻辑
│ │ ├─zlt-oss-spring-boot-starter -- 封装对象存储通用操作逻辑
│ │ ├─zlt-zookeeper-spring-boot-starter -- 封装Zookeeper通用操作逻辑
│ ├─zlt-config -- 配置中心
│ ├─zlt-doc -- 项目文档
│ ├─zlt-gateway -- api网关一级工程
│ │ ├─sc-gateway -- spring-cloud-gateway[9900]
│ ├─zlt-monitor -- 监控一级工程
│ │ ├─sc-admin -- 应用监控[6500]
│ │ ├─log-center -- 日志中心[7200]
│ ├─zlt-uaa -- spring-security认证中心[8000]
│ ├─zlt-register -- 注册中心Nacos[8848]
│ ├─zlt-web -- 前端一级工程
│ │ ├─layui-web -- layui前端[8066]
│ │ ├─react-web -- react前端[8066]
│ ├─zlt-demo -- demo一级工程
│ │ ├─dubbo-demo -- dubbo服务demo
│ │ ├─resource-server-demo -- 资源服务器demo
│ │ ├─seata-demo -- seata分布式事务demo
│ │ ├─sharding-jdbc-demo -- sharding-jdbc分库分表demo
│ │ ├─rocketmq-demo -- rocketmq和mq事务demo
│ │ ├─sso-demo -- 单点登录demo
│ │ ├─websocket-demo -- websocket demo![]() |
![]() |
- 有问题先看看 F&Q 中有没有相关的回答
- 欢迎提交
ISSUS,请写清楚问题的具体原因,重现步骤和环境(上下文) - 项目/微服务交流请进群:
- 一群:250883130(已满)
- 二群:1041797659(已满)
- 三群:512637767
- 个人博客:http://zlt2000.gitee.io
- 个人邮箱:[email protected]
- 个人公众号:陶陶技术笔记
- GitChat:https://gitbook.cn/gitchat/author/5b2362320398d50d7b7ab29e
![]() |
![]() |
![]() |
![]() |
![]() |
![]() |
![]() |
![]() |
![]() |
![]() |
![]() |
![]() |
![]() |
![]() |
云原生微服务流量治理解决方案,项目地址:https://github.com/flowsphere-projects/flowsphere
项目亮点:
1.全网唯一使用JavaAgent实现Http、MQ、Job全链路灰度
2.全网唯一支持JavaAgent接入Sentinel


















